广州品茶夜猫子app登陆,100块钱的快餐小姐,深圳龙凤桑拿spa论坛

北京仪创时代科技有限公司欢迎您! 加入收藏 | 设为首页 | 联系我们
免费咨询热线
400-1800-820
 当前位置:主页 > 新闻中心 > 公司动态    
新闻中心
公司动态
行业新闻
产品搜索
联系我们
全国服务热线
400-1800-820

销售热线
13439760954 林经理
13810317696 解经理
 
传真:010-56320230
邮箱:yctimes@126.com
 
销售联系地址
北京东燕郊镇北蔡新村3号楼2单元1402

24小时技术支持
15001079443 田
微信同号

发票相关事宜
13240918340  郭女士

公司动态
 
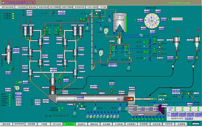
水泥厂中控仿真系统
 

以仿真技术为手段的水泥生产全范围仿真系统已经成为了水泥行业十分重要的技术培训手段和安全运行工具。水泥生产过程仿真系统模仿与真实情况相同的水泥生产设备各种运行方式的状态,包括启动、正常运行、?;褪鹿是榭鱿碌淖刺梢月愀髦帜康牡呐嘌狄?。培训仿真机已广泛用于培训操作人员和工程技术及管理人员,提高他们的监控能力和运行技术水平。

仿真系统意义

仿真系统是在真实完整体现实际工业流程的基础上,全方位模拟中控室DCS系统操作环境,使受训人员有“身临其境”般的强大体验。是能源、电力、化工、建材企业对操作员进行培训的主要手段。

性能特点:

水泥生产过程仿真系统模拟现代化kt/d新型干法水泥熟料生产线,仿真对象包括:

原材料进场、预均化系统

生料粉磨系统(立磨、中卸磨、辊压机终粉磨)

生料均化及生料入窑系统

烧成系统(五级旋风预热器、分解炉、回转窑、篦冷机)

煤粉制备及输送

水泥粉磨(辊压机预粉磨加球磨机联合粉磨系统)

水泥储存与调配

水泥包装、散装出厂

余热发电系统

 
 
分享到:
 
上一篇:无线测温仪  
下一篇:压力传感器带仪表  
 
 
公司简介 产品中心 经典案例 公司新闻 下载中心 公司招聘 联系我们
 

销售联系地址:北京东燕郊镇北蔡新村3号楼2单元1402

联系电话:400-1800-820

京ICP备12020167号-1   京公网安备11010802018201号

 


技术支持:三一网络
t> 主站蜘蛛池模板: 中卫市| 丰县| 罗江县| 宁河县| 沂源县| 灵寿县| 宜章县| 南宁市| 尚义县| 巩义市| 响水县| 镇赉县| 麻城市| 江山市| 洛川县| 吉安市| 苏尼特右旗| 南澳县| 凤城市| 桐乡市| 长寿区| 江西省| 博野县| 临西县| 广州市| 太谷县| 棋牌| 喀喇| 蓬安县| 西城区| 图木舒克市| 新干县| 青田县| 镇雄县| 虎林市| 马山县| 漳浦县| 凌云县| 荔波县| 贞丰县| 黑山县|